亚洲激情欧美,激情综合自拍,色在线视频观看

 
雙和干燥設備,科技領先
服務熱線:13912350818
 
返回主頁
公司介紹
產品中心
行業應用
服務范圍
新聞資訊
聯系方法
 
上排風多級流化床噴霧干燥機

離心噴霧干燥機
 
1. 通用型離心噴霧干燥機
 
2. 離心造粒噴霧干燥機

壓力噴霧干燥機
 
1. 高塔壓力噴霧干燥機
 
2. 噴泉式壓力噴霧造粒干燥機

閉式循環噴霧干燥機

藥用噴霧干燥機

流化床干燥設備

小型噴霧干燥機

CIP原位清洗設備

地址:
無錫市惠山區前洲街道工業園北區興聯路6號
電話:
0510-83390113
聯系:
劉經理
手機:
13912350818(微信同號)
mail:
liuhong1974@163.com
圓形連續噴霧流化造粒機系..
MSD小型噴霧干燥機系列
CPSD系列閉式循環藥物噴霧..
藥用噴霧干燥機
MFSD系列小型流化床噴霧干..
 
 
振動流化床
內置流化床
干燥塔頂部
振動流化床
內置流化床
干燥塔頂部
大型上排風多級流化床噴霧干燥機的三部位照片.
 
微膠囊干燥塔
蛋白粉干燥塔
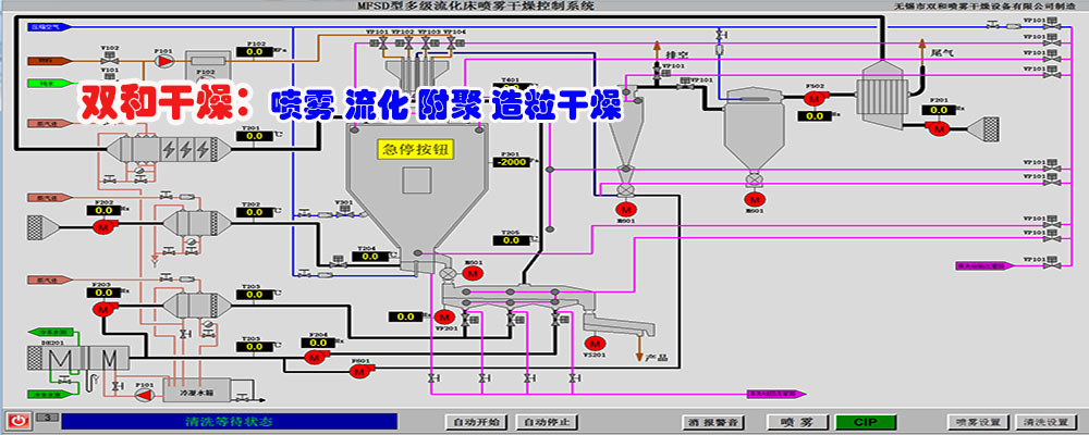
控制界面
微膠囊干燥塔
蛋白粉干燥塔
控制界面
 
 
 
  服務理念:
  售前服務:通過與客戶細心交流,針對性的設計及試驗驗證,保障設備性能理想目標的可預期性。
  設計生產:按照客戶的原料及干燥產品特性、能源種類、場地條件等綜合情況,細心設計出設備布局緊湊合理、節能環保、安全性高、操作方便,符合所屬行業設備規范要求的干燥設備。
通過嚴格組織控制設備生產加工各個環節及專業化的配套協作,通過設備運行驗證來確保設備性能。
  售后服務:完善的設備資料;現場的生產、維護指導;快速的備品備件供應;客戶問題的快速反應處理;客戶改進目標的長期技術支持;
 
噴霧干燥塔_多級流化床噴霧干燥機_上排風噴霧干燥塔_噴霧干燥機_無錫市雙和干燥設備有限公司
專業干燥設備制造廠家,聯系電話:0510-83390113 手機:13912350818(微信同號) 備案號:蘇ICP備13027730號
沁水县 武夷山市 惠州市 雷山县 铁力市 通许县
红安县 肥西县 淮南市 邢台县 波密县 阳谷县
临湘市 信宜市 永吉县 广安市 海原县 静海县
泛站蜘蛛池模板: 桃园县| 布尔津县| 廉江市| 南丰县| 通城县| 三门峡市| 崇礼县| 洛扎县| 新蔡县| 南阳市| 赞皇县| 宜章县| 长白| 陈巴尔虎旗| 吉首市| 南漳县| 达州市| 确山县| 西峡县| 周至县| 天柱县| 镇远县| 商河县| 呼伦贝尔市| 抚远县| 芮城县| 新安县| 手机| 县级市| 双辽市| 阳西县| 通道| 呼伦贝尔市| 宣汉县| 营山县| 调兵山市| 乡城县| 平昌县| 千阳县| 板桥市| 根河市|